空燃比,空气和燃油的比例,汽油发动机理论值为14.7:1,单位为kg(千克),在这个比例下汽油发动机排出的尾气为无害的CO2和H2O。
空燃比大于理论值的混合气叫做稀混合气,气多油少,燃烧完全,油耗低,但功率较小。
空燃比小于理论值的混合气叫做浓混合气,气少油多,功率较大,但燃烧不完全,油耗高,污染大。
长时间处于过稀或过浓,尾气中有害气体(CO、HC、NOX)过多,三元催化器长期处于超负荷工作状态,会造成过早损坏失效,同时发动机故障灯点亮。

开思汽修技术交流群有大量提问,很多人对此类故障的维修没有清晰的思路,除了反复更换和空燃比相关、但故障率很低的氧传感器外,没有其他办法。
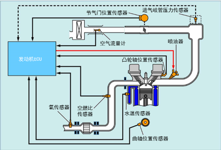
快照数据和冻结帧数据记录了故障发生时发动机的所有运行数据,这些数据会帮助我们分析故障发生的原因,其中包括发动机运行温度、发动机转速、加速还是减速、水温信号、进气量信号、车速信号、点火正时、故障发生的频次、加热型氧传感器电压、氧传感器信号电压、节气门开度、油门踏板位置等等。
空燃比或排放系统故障是发生率最高的发动机故障,没有之一,几乎占发动机全部故障的30%,但是故障的定义只有两种,空燃比过稀或空燃比过浓。
下表是最常见的汽油发动机空燃比系统故障代码,故障代码的中文定义为一个故障现象,并非具体的故障点,很多师傅看到这类故障的表情和上面的图片一样,“哪位大神能帮助一下”。


先了解一下发动机故障代码的结构,这些知识有助于我们快速定位故障点和确定故障原因。
燃油修正与反馈补偿值有关,而与基本喷油时间无关。燃油修正包括短期燃油修正和长期燃油修正。
短期燃油修正值是指用于将空燃比持续保持在理论值的燃油补偿值。来自空燃比传感器(也叫宽频氧传感器)的信号指示空燃比与理论空燃比相比是偏稀还是偏浓。偏稀时增加燃油喷射量,偏浓时减少燃油喷射量。由于各发动机之间的差别、长期磨损和工作环境的改变等因素都会使短期燃油修正中间值有所偏差。
长期燃油修正控制全面燃油补偿,用来补偿短期燃油修正造成的与中间值的长期偏离。
如果短期燃油修正和长期燃油修正都比预定值偏稀或偏浓,会判定为一个故障,ECM将点亮发动机故障灯并设置相关故障代码。
故障设置的条件:
1. 使发动机达到工作温度。在发动机运行时,观察故障诊断仪的加热型氧传感器参数。加热型氧传感器值应从约40毫伏变化到约900毫伏,并响应燃油的变化。
2. 发动机在工作温度运行时,正常的短期燃油调整和长期燃油调整参数应在+10%和-10%之间,接近0%时最佳。
3. 未计量空气进入发动机内会导致空燃比过稀,彻底检查发动机所有部位是否真空泄漏。
4. 质量型空气流量传感器故障会导致空燃比过浓或过稀,而不会设置质量空气流量故障诊断码。如果存在质量空气流量传感器故障,读取质量型空气流量传感器数据可以确定是否有故障。
5. 冷却液温度传感器故障会导致空燃比过浓或过稀,而不会设置温度传感器故障代码。
6. 检查空气滤清器是否适用于该机型。确保发动机机油加注口盖安装就位且已经紧固。确认发动机机油尺完全安装就位。
7. 某些售后加装(非原厂)空气滤清器可能导致此故障诊断码设置。
8. 某些售后加装的进气系统或对进气系统的改装可能导致故障诊断码设置。
9. 某些售后加装排气系统部件可能导致故障诊断码设置。
10. 喷油嘴严重堵塞或雾化不良可导致此故障诊断码设置。
11. 燃油泵压力过低或燃油滤清器堵塞可导致此故障诊断码设置。
12. 燃油系统其他故障(如燃油压力调节阀)。

P0171(P0174二列)空燃比过稀,可能的故障部位:
1. 进气系统
2. 喷油器堵塞
3. 质量型空气流量计
4. 发动机冷却液温度传感器
5. 燃油压力
6. 排气系统漏气
7. 空燃比传感器电路短路或断路
8. 空燃比传感器加热器
9. 空燃比传感器损坏
10. A/F继电器
11. 空燃比传感器加热器和空燃比传感器加热器继电器控制电路
12. PCV阀和软管
13. PCV阀软管连接
14. ECM
P0172(P0175二列)空燃比过浓,可能的故障部位:
1. 进气系统
2. 喷油器总成
3. 量型空气流量计
4. 发动机冷却液温度传感器
5. 燃油压力
6. 排气系统漏气
7. 空燃比传感器电路短路或断路
8. 空燃比传感器加热器
9. 空燃比传感器损坏
10. A/F继电器
11. 空燃比传感器加热器和空燃比传感器加热器继电器控制电路
12. ECM
2020-04-30
2021-01-23
2021-05-20
2020-04-16
2021-05-30
2019-08-19